Cosmo CER

La piattaforma di monitoraggio
per le Comunità Energetiche Rinnovabili

Monitoraggio in tempo reale e ottimizzazione dell’autoconsumo con un’unica piattaforma.

Una piattaforma affidabile, che implementa la rendicontazione in tempo reale dei dati per permettere agli utenti di ottimizzare la gestione dell’energia all’interno della comunità energetica rinnovabile.

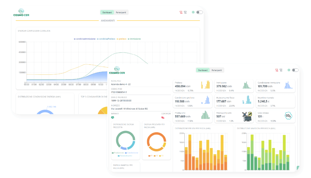
COSMO CER ti consente

Rendicontazione dati energetici in tempo reale

Monitoraggio delle performance economiche ed ambientali

Integrazione semplice tra produttori, istituzioni, imprese e cittadini

Vantaggi di avere una piattaforma di monitoraggio

Autoconsumo collettivo ottimizzato

Con dati in tempo reale su produzione, consumi e scambi energetici, i membri della CER possono coordinare meglio le proprie abitudini, riducendo sprechi e massimizzando il ritorno economico collettivo.

Crescita culturale e consapevolezza

Monitorare i dati aiuta le persone a comprendere quando è più vantaggioso consumare energia e come le scelte individuali contribuiscono al benessere comune. I risultati condivisi rafforzano la fiducia, riducono i conflitti interni e alimentano un senso di partecipazione.

Trasparenza ed equità

Una piattaforma di monitoraggio accurata assicura una distribuzione trasparente dei benefici generati. Ogni chilowattora prodotto, condiviso o immesso in rete viene tracciato e riportato in modo chiaro a tutti i membri, garantendo correttezza e protezione per ogni partecipante.

Guarda il video di Cosmo CER